amithkoujalgi a0c1184e7b
Some checks failed
CodeQL / Analyze (javascript) (push) Failing after 8s
CodeQL / Analyze (java) (push) Failing after 10s
Mark stale issues / stale (push) Failing after 12s
Mark stale issues and PRs / stale (push) Failing after 29s
Merge remote-tracking branch 'origin/main'
2025-10-20 22:49:45 +05:30
2024-07-28 00:06:55 +05:30
2025-09-10 08:41:07 +05:30
2024-07-15 22:57:01 +05:30
2024-01-24 01:07:51 +05:30
2024-01-24 01:07:51 +05:30
2025-09-26 23:35:46 +05:30
2025-10-06 23:23:42 +05:30
2023-12-01 09:47:44 +05:30
2025-10-06 23:25:10 +05:30

ollama4j-icon

Ollama4j

A Java library (wrapper/binding) for Ollama server.

Find more details on the website.

GitHub stars GitHub forks Contributors

GitHub last commit GitHub License

Run Unit and Integration Tests Sonar Quality Gate codecov

Table of Contents

Capabilities

  • Text generation: Single-turn generate with optional streaming and advanced options
  • Chat: Multi-turn chat with conversation history and roles
  • Tool/function calling: Built-in tool invocation via annotations and tool specs
  • Reasoning/thinking modes: Generate and chat with “thinking” outputs where supported
  • Image inputs (multimodal): Generate with images as inputs where models support vision
  • Embeddings: Create vector embeddings for text
  • Async generation: Fire-and-forget style generation APIs
  • Custom roles: Define and use custom chat roles
  • Model management: List, pull, create, delete, and get model details
  • Connectivity utilities: Server ping and process status (ps)
  • Authentication: Basic auth and bearer token support
  • Options builder: Type-safe builder for model parameters and request options
  • Timeouts: Configure connect/read/write timeouts
  • Logging: Built-in logging hooks for requests and responses
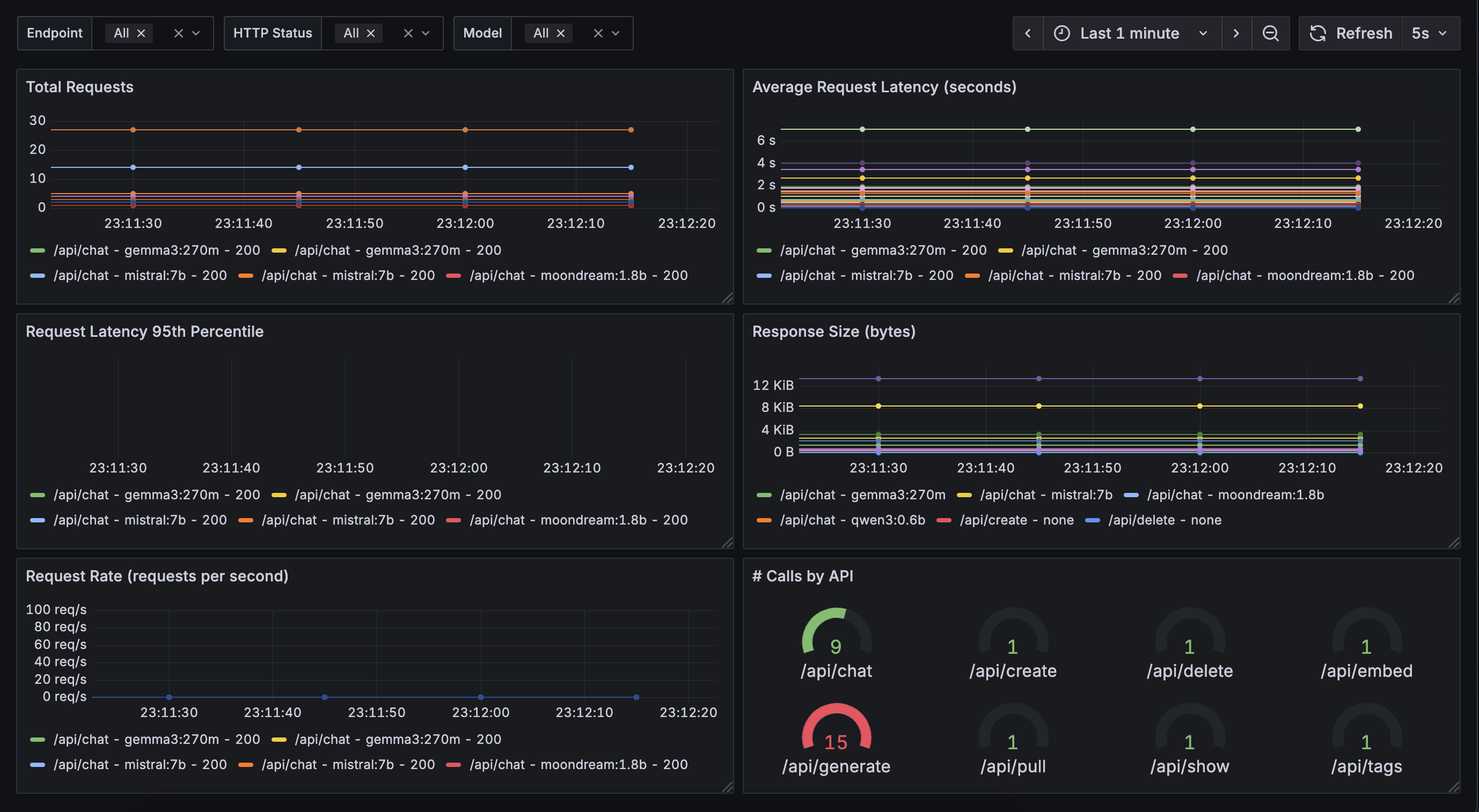
  • Metrics & Monitoring 🆕: Built-in Prometheus metrics export for real-time monitoring of requests, model usage, and performance. (Beta feature feedback/contributions welcome!) - Checkout ollama4j-examples repository for details.
ollama4j-icon

How does it work?

  flowchart LR
    o4j[Ollama4j]
    o[Ollama Server]
    o4j -->|Communicates with| o;
    m[Models]
    subgraph Ollama Deployment
        direction TB
        o -->|Manages| m
    end

Requirements

Java Ollama

Usage

Note

We are now publishing the artifacts to both Maven Central and GitHub package repositories.

Track the releases here and update the dependency version according to your requirements.

For Maven

Using Maven Central

In your Maven project, add this dependency:


<dependency>
    <groupId>io.github.ollama4j</groupId>
    <artifactId>ollama4j</artifactId>
    <version>1.1.0</version>
</dependency>

Using GitHub's Maven Package Repository

  1. Add GitHub Maven Packages repository to your project's pom.xml or your settings.xml:

<repositories>
    <repository>
        <id>github</id>
        <name>GitHub Apache Maven Packages</name>
        <url>https://maven.pkg.github.com/ollama4j/ollama4j</url>
        <releases>
            <enabled>true</enabled>
        </releases>
        <snapshots>
            <enabled>true</enabled>
        </snapshots>
    </repository>
</repositories>
  1. Add GitHub server to settings.xml. (Usually available at ~/.m2/settings.xml)

<settings xmlns="http://maven.apache.org/SETTINGS/1.0.0"
          xmlns:xsi="http://www.w3.org/2001/XMLSchema-instance"
          xsi:schemaLocation="http://maven.apache.org/SETTINGS/1.0.0
                      http://maven.apache.org/xsd/settings-1.0.0.xsd">
    <servers>
        <server>
            <id>github</id>
            <username>YOUR-USERNAME</username>
            <password>YOUR-TOKEN</password>
        </server>
    </servers>
</settings>
  1. In your Maven project, add this dependency:

<dependency>
    <groupId>io.github.ollama4j</groupId>
    <artifactId>ollama4j</artifactId>
    <version>1.1.0</version>
</dependency>

For Gradle

  1. Add the dependency
dependencies {
    implementation 'io.github.ollama4j:ollama4j:1.1.0'
}

API Spec

Tip

Find the full API specifications on the website.

Examples

For practical examples and usage patterns of the Ollama4j library, check out the ollama4j-examples repository.

Development

Make sure you have pre-commit installed.

With brew:

brew install pre-commit

With pip:

pip install pre-commit

Setup dev environment

Note

If you're on Windows, install Chocolatey Package Manager for Windows and then install make by running choco install make. Just a little tip - run the command with administrator privileges if installation faiils.

make dev

Build

make build

Run unit tests

make unit-tests

Run integration tests

Make sure you have Docker running as this uses testcontainers to run the integration tests on Ollama Docker container.

make integration-tests

Releases

Newer artifacts are published via GitHub Actions CI workflow when a new release is created from main branch.

Get Involved

Open Issues Closed Issues Open PRs Closed PRs Discussions

Contributions are most welcome! Whether it's reporting a bug, proposing an enhancement, or helping with code - any sort of contribution is much appreciated.

If you like or are use this project, please give us a . It's a free way to show your support.

Who's using Ollama4j?

# Project Name Description Link
1 Datafaker A library to generate fake data GitHub
2 Vaadin Web UI UI-Tester for interactions with Ollama via ollama4j GitHub
3 ollama-translator A Minecraft 1.20.6 Spigot plugin that translates all messages into a specific target language via Ollama GitHub
4 AI Player A Minecraft mod that adds an intelligent "second player" to the game Website, GitHub,
Reddit Thread
5 Ollama4j Web UI A web UI for Ollama written in Java using Spring Boot, Vaadin, and Ollama4j GitHub
6 JnsCLI A command-line tool for Jenkins that manages jobs, builds, and configurations, with AI-powered error analysis GitHub
7 Katie Backend An open-source AI-based question-answering platform for accessing private domain knowledge GitHub
8 TeleLlama3 Bot A question-answering Telegram bot Repo
9 moqui-wechat A moqui-wechat component GitHub
10 B4X A set of simple and powerful RAD tool for Desktop and Server development Website
11 Research Article Article: Large language model based mutations in genetic improvement - published on National Library of Medicine (National Center for Biotechnology Information) Website
12 renaime A LLaVa powered tool that automatically renames image files having messy file names. Website

Growth

Star History Chart

References

Credits

The nomenclature and the icon have been adopted from the incredible Ollama project.

Thanks to the amazing contributors

Appreciate the work?

Buy Me A Coffee

Description
Java library for interacting with Ollama server.
Readme MIT Cite this repository 17 MiB
Languages
Java 99.1%
Makefile 0.9%